Skip to main content

Our Solutions

Enterprise Fleet

An award winning and well-established solution in the market, ideally suited customers with advanced demands in the domains of precise location tracking, cold chain logistics, sensor monitoring, advanced routing and in-depth reporting/analytics.


Key Benefits

Vehicle and cargo security

Adherence to cold chain logistics regulations

Fuel & maintenance cost reduction and increased productivity

Corporate social responsibility through road safety

VEHICLE LIVE TRACKING

VEHICLE LIVE TRACKING

VEHICLE LIVE TRACKING

VEHICLE LIVE TRACKING

VEHICLE LIVE TRACKING

Vehicle Live Tracking

Map view enables live tracking of your fleet estate, along with (un)authorized movement tracking within pre-set Points of Interest and Geofence boundaries that trigger notifications.

Advanced Routing

Thoroughly track historical vehicle routes on the map, capturing all route particulars (duration, distance, average speed, fuel consumption etc.), while also employing intelligent routing solutions to optimize and streamline future routes, enhancing operational efficiency and cost-effectiveness for your business.

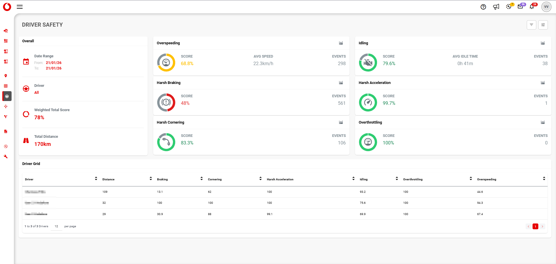
Driver Safety

The Driver Safety capability empowers users to assess driver performance through event-based scoring, promoting safety and social responsibility.

Asset Grid View

A dashboard that enables users to monitor vehicle performance data dynamically, focusing on relevant assets efficiently.

Vehicle Maintenance

This capability offers real-time fleet maintenance updates, enabling users to schedule tasks and receive notifications based on actual vehicle data.